溴化锂制冷机组结构原理与分类
溴化锂机组又叫溴化锂吸收式制冷机组,是以溴化锂溶液为吸收剂材料,以水为制冷剂溶液,利用水在高真空中蒸发吸热达到制冷的目的。溴化锂机组这样使制冷过程能连续不断地进行下去,经过蒸发后的冷剂水蒸气会被溴化锂溶液吸收,溶液逐渐变稀,这一过程是在吸收器中发生的,然后以热能为动力,将溶液加热使其水份分离出来,而溶液变浓。
这样在发生器中得到的蒸汽在冷凝器中凝结成水,经节流后再送至蒸发器中蒸发。如此循环达到连续制冷的目的。可见溴化锂机组主要是由吸收器、发生器、冷凝器和蒸发器四部分组成的。
从吸收器出来的溴化锂稀溶液中可以发现,由溶液泵,升压经溶液热,被发生器过滤出来的高温浓溶液加热温度提高后,进入发生器。然后在溴化锂机组中受到传热管内热源蒸汽加热,溶液温度提高后一直沸腾,溶液中的水份逐渐开始蒸发出来,而导致溶液浓度不断增大。
单效溴化锂机组的热源蒸汽压力一般为0.098MPa(表压)。发生器中蒸发出来的冷剂水蒸气向上经挡液板进入冷凝器,挡液板起汽液分离作用,防止液滴随蒸汽进入凝凝器。冷凝器的传热管内通入冷却水,所以管外冷剂水蒸气被冷却水冷却,冷凝成水,此即冷剂水。
在吸收器中溶液吸收来自溴化锂机组蒸发器的低压冷剂蒸汽,是个放热过程。为使吸收过程连续进行下去,需不断加以冷却。在冷凝器中也需冷却水,以便将来自溴化锂机组发生器的高压 冷剂蒸汽变成冷剂水。冷却水先流经吸收器后,再流过冷凝器,出冷凝器的冷却水温度较高,一般是通入冷却水塔,降温后再打入吸收器循环使用。
简单来看,溴化锂机组利用溴化锂溶液吸收和发生制冷剂蒸汽的特性。通过各种循环流程来完成机组的制冷、制热或热泵循环。 由于溴化锂机组可以一机三用既可以制冷、制热、生活用热水,驱动热能可以是天然气、柴油、热水蒸汽,因此在一些天然气产地地区、宾馆酒店、有余热余 气的工厂等项目中因其运行费用相对电制冷设备底而得到广泛采用。
溴化锂溶液的特性
在溴化锂吸收式制冷机中,水作为制冷剂用来产生冷效应,溴化锂溶液作为吸收剂,用来吸收产生冷效应后的冷剂蒸汽。因此,水和溴化锂溶液组成制冷机中的工质对。
1. 溴化锂水溶液是由固体的溴化锂溶质溶解在水溶剂中而成。常压下,水的沸点是100℃,而溴化锂的沸点为1265℃。供制冷机应用的溴化锂,一般以水溶液的形式供应。性状为无色透明液体;浓度不低于50%;水溶液PH值8以上。
2. 20℃时溴化锂溶解至饱和时量为111.2克,即溴化锂的溶解度为111.2克。溶解度的大小与溶质和溶剂的特性的关,还与温度有关,一般随温度升高而增大,当温度降低时,溶解度减小,溶液中会有溴化锂的晶体析出而形成结晶现象。这一点在溴冷机中是非常重要,运行中必须注意结晶现象,否则常会由此影响制冷机的正常运行。
3. 溴化锂溶液对普通金属有腐蚀作用。尤其在有氧气存在的情况下腐蚀更为严重。
溴化锂制冷原理
溴化锂吸收式制冷原理和蒸汽压缩制冷原理有相同之处,都是利用液态制冷剂在低温、低压条件下,蒸发、汽化吸收载冷剂的热负荷,产生制冷效应。所不同的是,溴化锂吸收式制冷是在利用“溴化锂-水”组成的二元溶液为工质对,完成制冷循环的。
在溴化锂吸收式制冷机内循环的二元工质中,水是制冷剂。水在真空状态下蒸发,具有较低的蒸发温度(4.4-5.0℃),从而吸收载冷剂热负荷,使之温度降低。溴化锂水溶液是吸收剂,在常温和低温下强烈地吸收水蒸气,但在高温下又能将其吸收的水分释放出来。吸收与释放周而复始制冷循环不断。制冷过程中的热能为蒸汽,也可叫动力。
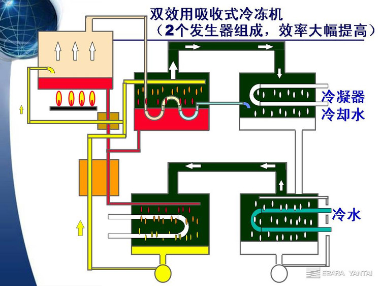
双效溴化锂制冷机工作原理
双效溴化锂制冷机,一般形式为三筒式。主要部件由:高压发生器、低压发生器、冷凝器、吸收器、蒸发器、高温换热器、低温换热器、冷凝水回热器、冷剂水冷却器及发生器泵、吸收器泵、蒸发器泵和电气控制系统等组成。
制冷循环原理:
溴化锂水溶液在发生器内受到热源加热后,溶液中的冷剂水不断汽化,随着冷剂水的气化,发生器内的溴化锂水溶液深度不断升高,进入吸收器。冷剂蒸气进入冷凝器后冷却降温,成为接近于环境温度的高压液态冷剂水,当冷凝内的冷剂水通过节流装置(U型管)进入蒸发器,喷淋在冷冻水的管路上,吸收冷媒水的热量而汽化,进入吸收器内与溴化锂浓溶液互溶,浓度下降成为稀溶液,再次被吸收器泵输送到发生器中,周而复始实现制冷循环。



